問:別墅地源熱泵有什么優點?
答:因為地源熱泵毛細管空調的獨特優點,使其被越來越多的人熟知和使用,尤其是各種別墅、會所、私宅都選擇地源熱泵毛細管空調。地源熱泵裝置的運行沒有任何污染,可以建造在居民區內,沒有燃燒,沒有排煙,也沒有廢棄物。另外進行供暖空調系統高利用率的能量轉換,其COP值達到了4以上,即每消耗1KWh的能量,用戶可得到4KWh以上的熱量或冷量。
毛細管空調是一套系統的總稱,其室內做頂棚、墻面、地面盤管(輻射管可以采用8MMM、4.5MM),其輻射制冷、采暖釋放的能量,比較舒適,沒有風吹感覺;另外安裝新風除濕系統,再也不擔心梅雨天或霧霾天氣了;室外采用經濟有效的清潔型的地源熱泵系統提供室內毛細管網管道所需的能量。細管空調安裝屬于隱蔽工程,管道都不會顯露,更不易積聚灰塵,從而造成細菌和霉菌滋生,讓我們健康生活,減少感冒、咽喉病發生頻率。毛細管空調以節能舒適而備受大家青睞,四季輪換,氣候變遷,我們室內始終四季如一,春夏秋冬我們只需一個秋字來享受室內環境。美暖毛細管空調系統優勢多多,是別墅住宅和各類建筑供冷和采暖首先裝置。更是響應十九大建立健全綠色低碳,構建清潔高效的能源體系的號召,為祖國的藍天計劃出力。
別墅安裝地源熱泵有什么優點?
優點1、節能高效——能效提升60%
地源熱泵比傳統空調系統效率要高35%~60%左右,每消耗1kw度電可以得到5kw以上的熱能。
優點2、運行費用低——利用土壤及水源中的能量
地源熱泵系統能充分利用蘊藏于土壤和湖泊中的巨大能量,循環再生,實現對建筑物的供暖和制冷。因而運行費用較低。
優點3、綠色環保——替代鍋爐,無廢氣廢水
熱泵技術的采用替代大量鍋爐,節省燃料,減少廢氣的污染。用空氣做為熱源,綠色環保,有利于生態平衡。
優點4、節省空間——結構緊湊,無需冷卻水
結構緊湊占地面積小,省去復雜的冷卻設備和大量的冷卻用水。
優點5、安全性更高——水電完全分離
使用熱水模式時,避免了電加熱器與水直接接觸的安全問題,實現了水電完全分離。
優點6、人性化設計——全自動化設定
水溫度用戶可自由設定。定時加熱功能可利用低谷電完成加熱過程。自動化控制,無需專人值守。
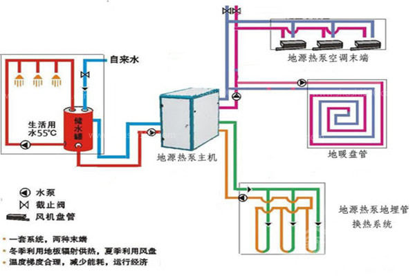
優點7、一機多用——中央空調、中央熱水、地板采暖綜合解決
使用地源熱泵一次性解決了熱水、制冷,供暖等問題。
別墅地源熱泵有什么優點,別墅安裝地源熱泵優點眾多,雖然初投資較高,但是后期非常節能,使用五六年后即可收回成本,而且地源熱泵壽命很長,綜合來看性價比很高。

23年專注地(風)源熱泵精細化施工





掃一掃進入手機網站!